This usage guide was generated with AI assistance. If you find any inaccuracies, please help us improve it by submitting a pull request.
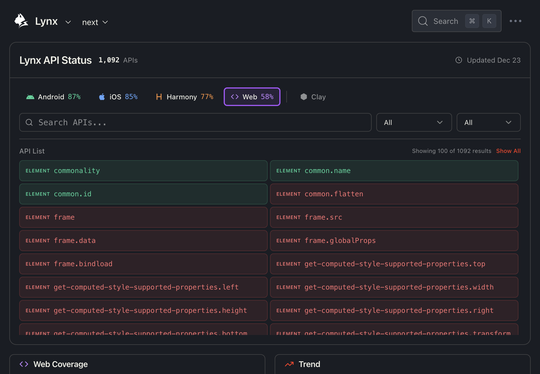
This guide explains how to use the Lynx API Status Dashboard to explore API compatibility across different platforms.

At the top of the dashboard, you'll find the Platform Selector which allows you to select one or multiple platforms to view their specific API coverage.
Use the checkboxes to select multiple platforms simultaneously. The dashboard will update to show coverage statistics for the combined selection.
Click the Clay toggle button to reveal additional Clay platform options:

Clay platforms include:
Use the search box to quickly find specific APIs by name or description. The search is case-insensitive and matches partial text.
Examples:
image to find all image-related APIsscroll to find scrolling functionalityanimation to find animation APIsThe first dropdown allows you to filter APIs by category:
The second dropdown filters APIs by their support status on the selected platform:
The API list displays all matching APIs in a two-column grid layout. Each API item shows:
ELEMENT, CSS, API)commonality, image.loop-count)For partially supported APIs, a small indicator (e.g., "2/3") shows how many of the selected platforms support that feature.
By default, only the first 100 results are shown for performance. Click "Show All" to display all matching results.
Click on any API item to open the detailed compatibility drawer:

The drawer shows a compatibility table with:
| Icon | Meaning |
|---|---|
| ✓ with version | Supported since that version |
| ✗ No | Not supported |
| ? | Support status unknown |
Click the "View source" link to see the raw compatibility data in the GitHub repository.
The bottom section shows platform statistics and historical trends:

This helps you understand how API support has improved across versions.
The Coverage section provides a breakdown by API category:

| Column | Description |
|---|---|
| Category | API category name (e.g., Elements, CSS) |
| Coverage | Percentage and count of supported APIs |
| Missing | Number of unsupported APIs (if any) |
Highlight Modes:
Click on any category row to expand it and see the individual APIs. Unsupported APIs are highlighted in red for easy identification.
The Recently Added section lists APIs that were recently added to Lynx, grouped by version.

Each version group shows:
This is useful for tracking new features in each Lynx release.
If you have questions about API compatibility or need assistance: